WINDOWS APPLICATION MANAGEMENT
Accelerate your application rollout and lifecycle management processes by up to 85%, including updating your Microsoft 365 Apps for Business or Enterprise (formerly Office 365 Business and Office 365 ProPlus). Once you set up your project and onboard all in-scope users, applications, and devices, you are ready to go.

Managing your application estate is crucial as it allows you to drastically reduce the risk of Shadow IT and application sprawl and decreases the number of applications you need to manage, maintain, and pay licenses for.
Get an accurate picture of your application estate and decommission unused applications, consolidate functionally similar applications, and reduce the number of versions of the same applications, resulting in minimal waste and lower costs on application spending.
Managing your application estate is crucial as it allows you to drastically reduce the risk of Shadow IT and application sprawl and decreases the number of applications you need to manage, maintain, and pay licenses for.
Get an accurate picture of your application estate and decommission unused applications, consolidate functionally similar applications, and reduce the number of versions of the same applications, resulting in minimal waste and lower costs on application spending.
Instead of having to blindly go in and certify, package, and test every single application, you can confidently certify 60-80% of your in-scope applications before turning your attention to those which truly need further investigation and/or intervention.
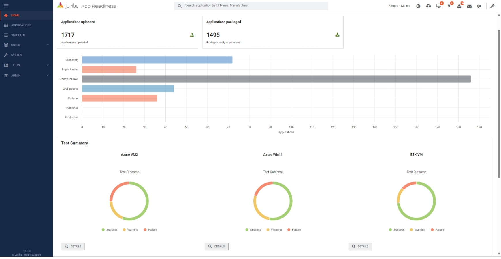
The Application Lifecycle Management Accelerator integrates tightly with Juriba AppM, an automated application packaging and testing solution that streamlines and accelerates your app management processes by up to 96%.
Instead of having to blindly go in and certify, package, and test every single application, you can confidently certify 60-80% of your in-scope applications before turning your attention to those which truly need further investigation and/or intervention.
The Application Lifecycle Management Accelerator integrates tightly with Juriba AppM, an automated application packaging and testing solution that streamlines and accelerates your app management processes by up to 96%.
The secret to successfully managing Evergreen IT processes like continuous application lifecycle management initiatives is to create a smooth, repeatable, and industrialized process that manages all the change. With Juriba, you are in control of that process at all times.
Rolling out or managing an application with Juriba isn't different from managing your Windows Servicing or hardware refresh. Simply load your inventory from Intune, Endpoint Manager, or equivalent tools and define your scope based on your specific criteria. You are ready to go.
The secret to successfully managing Evergreen IT processes like continuous application lifecycle management initiatives is to create a smooth, repeatable, and industrialized process that manages all the change. With Juriba, you are in control of that process at all times.
Rolling out or managing an application with Juriba isn't different from managing your Windows Servicing or hardware refresh. Simply load your inventory from Intune, Endpoint Manager, or equivalent tools and define your scope based on your specific criteria. You are ready to go.
Juriba has helped dozens of enterprises, healthcare companies, financial institutions, government agencies, and other large organizations around the globe to keep on top of their application lifecycle management and Office 365 Servicing. Here are just a few of our many happy customers.
Schedule a demo today to see how you could use the Juriba Application Lifecycle
Management Accelerator to manage your organization's hardware estate with ease.